你好,我是胡夕。今天我要和你分享的主题是:那些主流的Kafka监控框架。
在上一讲中,我们重点讨论了如何监控Kafka集群,主要是侧重于讨论监控原理和监控方法。今天,我们来聊聊具体的监控工具或监控框架。
令人有些遗憾的是,Kafka社区似乎一直没有在监控框架方面投入太多的精力。目前,Kafka的新功能提议已超过500个,但没有一个提议是有关监控框架的。当然,Kafka的确提供了超多的JMX指标,只是,单独查看这些JMX指标往往不是很方便,我们还是要依赖于框架统一地提供性能监控。
也许,正是由于社区的这种“不作为”,很多公司和个人都自行着手开发Kafka监控框架,其中并不乏佼佼者。今天我们就来全面地梳理一下主流的监控框架。
JMXTool工具
首先,我向你推荐JMXTool工具。严格来说,它并不是一个框架,只是社区自带的一个工具罢了。JMXTool工具能够实时查看Kafka JMX指标。倘若你一时找不到合适的框架来做监控,JMXTool可以帮你“临时救急”一下。
Kafka官网没有JMXTool的任何介绍,你需要运行下面的命令,来获取它的使用方法的完整介绍。
1 | bin/kafka-run-class.sh kafka.tools.JmxTool |
JMXTool工具提供了很多参数,但你不必完全了解所有的参数。我把主要的参数说明列在了下面的表格里,你至少要了解一下这些参数的含义。

现在,我举一个实际的例子来说明一下如何运行这个命令。
假设你要查询Broker端每秒入站的流量,即所谓的JMX指标BytesInPerSec,这个JMX指标能帮助你查看Broker端的入站流量负载,如果你发现这个值已经接近了你的网络带宽,这就说明该Broker的入站负载过大。你需要降低该Broker的负载,或者将一部分负载转移到其他Broker上。
下面这条命令,表示每5秒查询一次过去1分钟的BytesInPerSec均值。
1 | bin/kafka-run-class.sh kafka.tools.JmxTool --object-name kafka.server:type=BrokerTopicMetrics,name=BytesInPerSec --jmx-url service:jmx:rmi:///jndi/rmi://:9997/jmxrmi --date-format "YYYY-MM-dd HH:mm:ss" --attributes OneMinuteRate --reporting-interval 1000 |
在这条命令中,有几点需要你注意一下。
- 设置 –jmx-url参数的值时,需要指定JMX端口。在这个例子中,端口是9997,在实际操作中,你需要指定你的环境中的端口。
- 由于我是直接在Broker端运行的命令,因此就把主机名忽略掉了。如果你是在其他机器上运行这条命令,你要记得带上要连接的主机名。
- 关于 –object-name参数值的完整写法,我们可以直接在Kafka官网上查询。我们在前面说过,Kafka提供了超多的JMX指标,你需要去官网学习一下它们的用法。我以ActiveController JMX指标为例,介绍一下学习的方法。你可以在官网上搜索关键词ActiveController,找到它对应的 –object-name,即kafka.controller:type=KafkaController,name=ActiveControllerCount,这样,你就可以执行下面的脚本,来查看当前激活的Controller数量。
1 | $ bin/kafka-run-class.sh kafka.tools.JmxTool --object-name kafka.controller:type=KafkaController,name=ActiveControllerCount --jmx-url service:jmx:rmi:///jndi/rmi://:9997/jmxrmi --date-format "YYYY-MM-dd HH:mm:ss" --reporting-interval 1000 |
总体来说,JMXTool是社区自带的一个小工具,对于一般简单的监控场景,它还能应付,但是它毕竟功能有限,复杂的监控整体解决方案,还是要依靠监控框架。
Kafka Manager
说起Kafka监控框架,最有名气的当属Kafka Manager了。Kafka Manager是雅虎公司于2015年开源的一个Kafka监控框架。这个框架用Scala语言开发而成,主要用于管理和监控Kafka集群。
应该说Kafka Manager是目前众多Kafka监控工具中最好的一个,无论是界面展示内容的丰富程度,还是监控功能的齐全性,它都是首屈一指的。不过,目前该框架已经有4个月没有更新了,而且它的活跃的代码维护者只有三四个人,因此,很多Bug或问题都不能及时得到修复,更重要的是,它无法追上Apache Kafka版本的更迭速度。
当前,Kafka Manager最新版是2.0.0.2。在其Github官网上下载tar.gz包之后,我们执行解压缩,可以得到kafka-manager-2.0.0.2目录。
之后,我们需要运行sbt工具来编译Kafka Manager。sbt是专门用于构建Scala项目的编译构建工具,类似于我们熟知的Maven和Gradle。Kafka Manager自带了sbt命令,我们直接运行它构建项目就可以了:
1 | ./sbt clean dist |
经过漫长的等待之后,你应该可以看到项目已经被成功构建了。你可以在Kafka Manager的target/universal目录下找到生成的zip文件,把它解压,然后修改里面的conf/application.conf文件中的kafka-manager.zkhosts项,让它指向你环境中的ZooKeeper地址,比如:
1 | kafka-manager.zkhosts="localhost:2181" |
之后,运行以下命令启动Kafka Manager:
1 | bin/kafka-manager -Dconfig.file=conf/application.conf -Dhttp.port=8080 |
该命令指定了要读取的配置文件以及要启动的监听端口。现在,我们打开浏览器,输入对应的IP:8080,就可以访问Kafka Manager了。下面这张图展示了我在Kafka Manager中添加集群的主界面。

注意,要勾选上Enable JMX Polling,这样你才能监控Kafka的各种JMX指标。下图就是Kafka Manager框架的主界面。

从这张图中,我们可以发现,Kafka Manager清晰地列出了当前监控的Kafka集群的主题数量、Broker数量等信息。你可以点击顶部菜单栏的各个条目去探索其他功能。
除了丰富的监控功能之外,Kafka Manager还提供了很多运维管理操作,比如执行主题的创建、Preferred Leader选举等。在生产环境中,这可能是一把双刃剑,毕竟这意味着每个访问Kafka Manager的人都能执行这些运维操作。这显然是不能被允许的。因此,很多Kafka Manager用户都有这样一个诉求:把Kafka Manager变成一个纯监控框架,关闭非必要的管理功能。
庆幸的是,Kafka Manager提供了这样的功能。你可以修改config下的application.conf文件,删除application.features中的值。比如,如果我想禁掉Preferred Leader选举功能,那么我就可以删除对应KMPreferredReplicaElectionFeature项。删除完之后,我们重启Kafka Manager,再次进入到主界面,我们就可以发现之前的Preferred Leader Election菜单项已经没有了。

总之,作为一款非常强大的Kafka开源监控框架,Kafka Manager提供了丰富的实时监控指标以及适当的管理功能,非常适合一般的Kafka集群监控,值得你一试。
Burrow
我要介绍的第二个Kafka开源监控框架是Burrow。Burrow是LinkedIn开源的一个专门监控消费者进度的框架。事实上,当初其开源时,我对它还是挺期待的。毕竟是LinkedIn公司开源的一个框架,而LinkedIn公司又是Kafka创建并发展壮大的地方。Burrow应该是有机会成长为很好的Kafka监控框架的。
然而令人遗憾的是,它后劲不足,发展非常缓慢,目前已经有几个月没有更新了。而且这个框架是用Go写的,安装时要求必须有Go运行环境,所以,Burrow在普及率上不如其他框架。另外,Burrow没有UI界面,只是开放了一些HTTP Endpoint,这对于“想偷懒”的运维来说,更是一个减分项。
如果你要安装Burrow,必须要先安装Golang语言环境,然后依次运行下列命令去安装Burrow:
1 | $ go get github.com/linkedin/Burrow |
等一切准备就绪,执行Burrow启动命令就可以了。
1 | $GOPATH/bin/Burrow --config-dir /path/containing/config |
总体来说,Burrow目前提供的功能还十分有限,普及率和知名度都是比较低的。不过,它的好处是,该项目的主要贡献者是LinkedIn团队维护Kafka集群的主要负责人,所以质量是很有保证的。如果你恰好非常熟悉Go语言生态,那么不妨试用一下Burrow。
JMXTrans + InfluxDB + Grafana
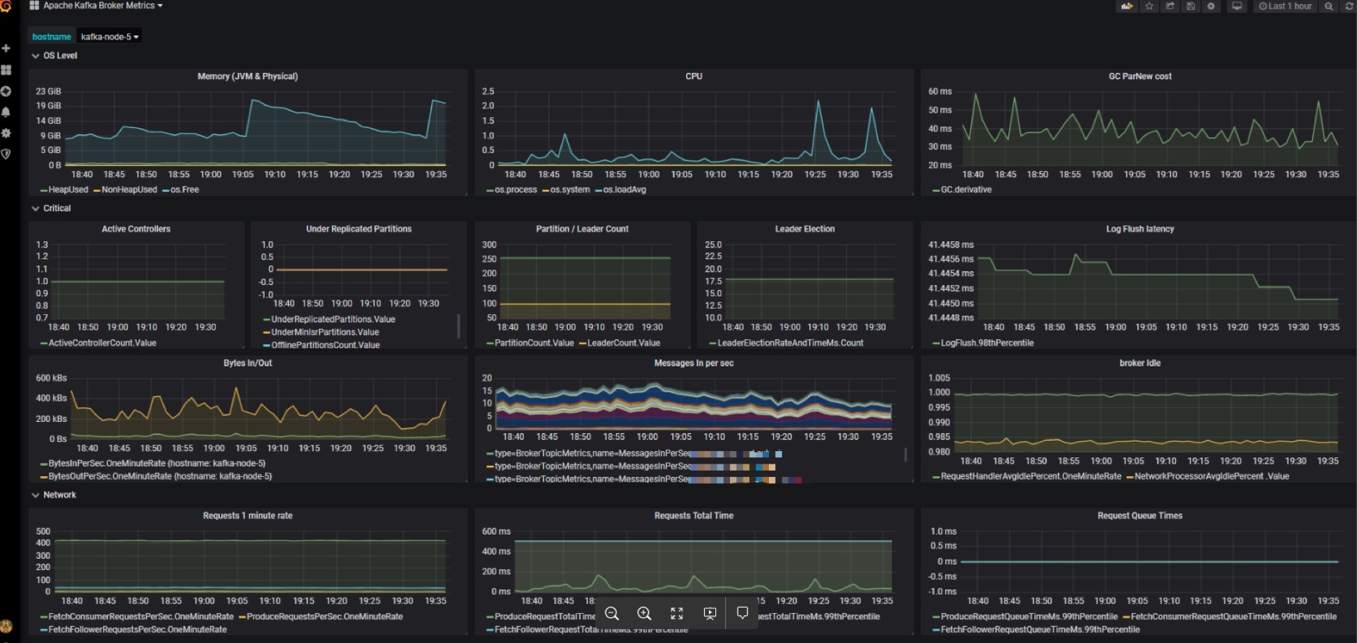
除了刚刚说到的专属开源Kafka监控框架之外,其实现在更流行的做法是,在一套通用的监控框架中监控Kafka,比如使用JMXTrans + InfluxDB + Grafana的组合。由于Grafana支持对JMX指标的监控,因此很容易将Kafka各种JMX指标集成进来。
我们来看一张生产环境中的监控截图。图中集中了很多监控指标,比如CPU使用率、GC收集数据、内存使用情况等。除此之外,这个仪表盘面板还囊括了很多关键的Kafka JMX指标,比如BytesIn、BytesOut和每秒消息数等。将这么多数据统一集成进一个面板上直观地呈现出来,是这套框架非常鲜明的特点。

与Kafka Manager相比,这套监控框架的优势在于,你可以在一套监控框架中同时监控企业的多个关键技术组件。特别是对于那些已经搭建了该监控组合的企业来说,直接复用这套框架可以极大地节省运维成本,不失为一个好的选择。
Confluent Control Center
最后,我们来说说Confluent公司发布的Control Center。这是目前已知的最强大的Kafka监控框架了。
Control Center不但能够实时地监控Kafka集群,而且还能够帮助你操作和搭建基于Kafka的实时流处理应用。更棒的是,Control Center提供了统一式的主题管理功能。你可以在这里享受到Kafka主题和Schema的一站式管理服务。
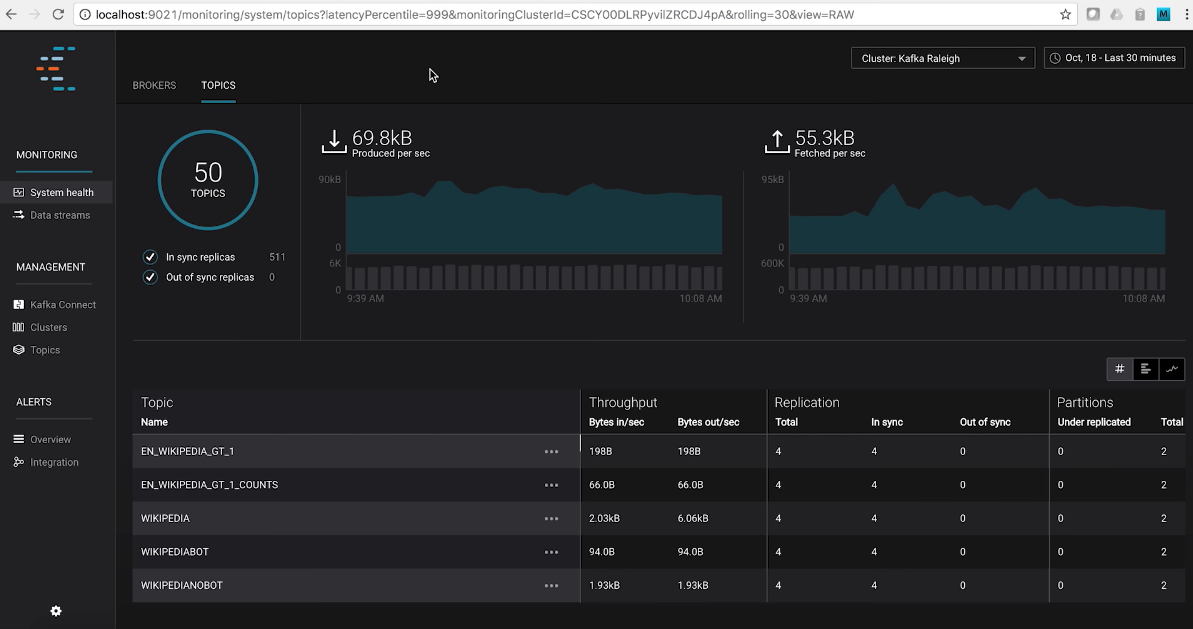
下面这张图展示了Control Center的主题管理主界面。从这张图中,我们可以直观地观测到整个Kafka集群的主题数量、ISR副本数量、各个主题对应的TPS等数据。当然,Control Center提供的功能远不止这些,你能想到的所有Kafka运维管理和监控功能,Control Center几乎都能提供。

不过,如果你要使用Control Center,就必须使用Confluent Kafka Platform企业版。换句话说,Control Center不是免费的,你需要付费才能使用。如果你需要一套很强大的监控框架,你可以登录Confluent公司官网,去订购这套真正意义上的企业级Kafka监控框架。
小结
其实,除了今天我介绍的Kafka Manager、Burrow、Grafana和Control Center之外,市面上还散落着很多开源的Kafka监控框架,比如Kafka Monitor、Kafka Offset Monitor等。不过,这些框架基本上已经停止更新了,有的框架甚至好几年都没有人维护了,因此我就不详细展开了。如果你是一名开源爱好者,可以试着到开源社区中贡献代码,帮助它们重新焕发活力。
值得一提的是,国内最近有个Kafka Eagle框架非常不错。它是国人维护的,而且目前还在积极地演进着。根据Kafka Eagle官网的描述,它支持最新的Kafka 2.x版本,除了提供常规的监控功能之外,还开放了告警功能(Alert),非常值得一试。
总之,每个框架都有自己的特点和价值。Kafka Manager框架适用于基本的Kafka监控,Grafana+InfluxDB+JMXTrans的组合适用于已经具有较成熟框架的企业。对于其他的几个监控框架,你可以把它们作为这两个方案的补充,加入到你的监控解决方案中。

开放讨论
如果想知道某台Broker上是否存在请求积压,我们应该监控哪个JMX指标?
欢迎写下你的思考和答案,我们一起讨论。如果你觉得有所收获,也欢迎把文章分享给你的朋友。