你好,我是高楼。
今天这节课,我用商品加入购物车接口,来给你讲一讲SQL优化和压力工具中的参数分析。
对于SQL的优化,很多人一看到数据库资源使用率高,就猜测是SQL有问题。这个方向看起来没错,但是,具体是哪个SQL有问题,以及有什么样的问题,往往回答不出来。因此,这节课我会教你怎么根据资源使用率高,快速定位到有问题的SQL,并做出相应的调整。此外,你还将看到,当压力工具的参数使用不合理时,我们应该如何处理由此产生的数据库锁的问题。
现在,我们就开始这节课的分析。
压力数据
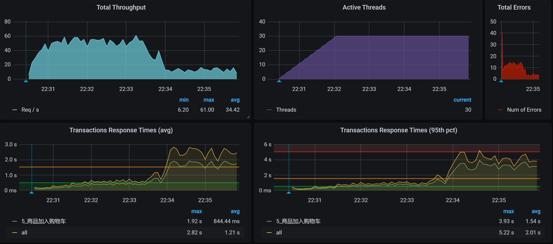
对于商品加入购物车这个接口,我们第一次运行的性能场景结果如下:

看着有一种想哭的感觉,有没有?从这张图来看,问题不止一个。我用自己在有限的职业生涯中吸收的天地之灵气,打开天眼一看,感觉这里有两个问题:
- TPS即使在峰值的时候,也不够高,才50左右;
- TPS在峰值的时候,有大量的错误产生。
那哪个问题更重要呢?有人可能说,明显应该处理错误呀,有错误看着不眼晕吗?如果你是有强迫症的人,那没办法,可以先处理错误。
不过,在我看来,先处理TPS不高的问题也是可以的。因为虽然有错误产生,但并不是全错呀,只有5%的错,你着个啥急。
可是,不管怎么着,我们都要走性能分析决策树的思路。
看架构图

这个接口的逻辑清晰明了:压力工具 - Gateway - Cart - Member。
我打算先分析TPS不高、响应时间变长的问题,这个问题可以在压力曲线图的前半段中看出来。所以,接下来,我们的分析就从拆分响应时间开始。
如果你想在这样的场景中先处理错误 ,那就从查日志开始。其实,这些错误是容易处理的,因为它们给出了非常明确的方向指示。
分析的第一阶段
拆分响应时间
这次我们截小图。





从响应时间上来看,我们需要先收拾MySQL,并且是和Cart服务相关的SQL,因为Cart - MySQL之间的响应时间有点长。
全局分析
按照我们的惯例,还是得来看一下全局监控。

既然worker-1上的CPU使用率很高,那我们就去看看worker-1上运行着什么服务。
你也许会问,网络的下载带宽也飘红了啊,已经达到100Mb以上了。这就涉及到怎么理解计数器的问题了。这里的网络虽然飘红了,但也只有100多Mb,它飘红只是因为Grafana DashBoard的阈值设置问题。如果你不想让它飘红,也可以把阈值设置得高一点。并且对于网络来说,100多Mb,真的不算大。
我们来看一下worker-1上有什么。
1 2 3 4 5
| [root@k8s-master-2 ~]# kubectl get pods -o wide|grep k8s-worker-1 elasticsearch-data-1 1/1 Running 1 11d 10.100.230.57 k8s-worker-1 <none> <none> elasticsearch-master-0 1/1 Running 0 3d11h 10.100.230.60 k8s-worker-1 <none> <none> mysql-min-d564fc4df-vs7d6 1/1 Running 0 22h 10.100.230.1 k8s-worker-1 <none> <none> [root@k8s-master-2 ~]#
|
你看,这个worker-1上不止有MySQL,还有ES data,这是一个吃网络的大户。不过,现在问题并没有指向它。
我们在前面看到的是MySQL的响应时间长,所以我们再到worker-1上,接着看全局监控的数据。
1 2 3 4 5 6 7 8 9 10 11 12 13 14 15 16 17 18 19 20
| [root@k8s-worker-1 ~]# top top - 23:08:21 up 3 days, 11:30, 5 users, load average: 29.90, 28.54, 23.00 Tasks: 309 total, 1 running, 307 sleeping, 0 stopped, 1 zombie %Cpu0 : 94.1 us, 0.0 sy, 0.0 ni, 0.0 id, 0.0 wa, 0.0 hi, 2.9 si, 2.9 st %Cpu1 : 94.1 us, 2.9 sy, 0.0 ni, 0.0 id, 0.0 wa, 0.0 hi, 2.9 si, 0.0 st %Cpu2 : 90.9 us, 3.0 sy, 0.0 ni, 0.0 id, 0.0 wa, 0.0 hi, 0.0 si, 6.1 st %Cpu3 : 89.7 us, 3.4 sy, 0.0 ni, 0.0 id, 0.0 wa, 0.0 hi, 3.4 si, 3.4 st %Cpu4 : 87.9 us, 6.1 sy, 0.0 ni, 3.0 id, 0.0 wa, 0.0 hi, 0.0 si, 3.0 st %Cpu5 : 87.9 us, 9.1 sy, 0.0 ni, 0.0 id, 0.0 wa, 0.0 hi, 0.0 si, 3.0 st KiB Mem : 16265992 total, 1176564 free, 8436112 used, 6653316 buff/cache KiB Swap: 0 total, 0 free, 0 used. 7422832 avail Mem
PID USER PR NI VIRT RES SHR S %CPU %MEM TIME+ COMMAND 21344 27 20 0 8222204 628452 12892 S 331.4 3.9 141:36.72 /opt/rh/rh-mysql57/root/usr/libexec/mysqld --defaults-file=/etc/my.cnf 5128 techstar 20 0 5917564 1.4g 21576 S 114.3 8.8 233:09.48 /usr/share/elasticsearch/jdk/bin/java -Xshare:auto -Des.networkaddress.cache+ 5127 techstar 20 0 14.1g 3.5g 25756 S 40.0 22.8 1647:28 /usr/share/elasticsearch/jdk/bin/java -Xshare:auto -Des.networkaddress.cache+ 1091 root 20 0 1145528 108228 29420 S 25.7 0.7 263:51.49 /usr/bin/dockerd -H fd:// --containerd=/run/containerd/containerd.sock 1078 root 20 0 2504364 106288 38808 S 14.3 0.7 429:13.57 /usr/bin/kubelet --bootstrap-kubeconfig=/etc/kubernetes/bootstrap-kubelet.co+ 17108 root 20 0 164472 2656 1712 R 14.3 0.0 0:00.66 top
|
从上面的数据中,我们也能看到MySQL的进程消耗的CPU比较多,这说明我们现在走的证据链是正确的。既然走到了数据库,那我们主要看什么呢?当然是看MySQL的全局监控了。所以,我打印了MySQL Report,过滤掉一些没问题的数据之后得到如下结果(不然内容就太长了):
1 2 3 4 5 6 7 8 9 10 11 12 13 14 15 16 17 18
| __ Questions ___________________________________________________________ Total 637.05k 8.0/s DMS 293.57k 3.7/s %Total: 46.08 Com_ 235.02k 2.9/s 36.89 ............................. Slow 20 ms 119.50k 1.5/s 18.76 %DMS: 40.70 Log: DMS 293.57k 3.7/s 46.08 SELECT 224.80k 2.8/s 35.29 76.57 UPDATE 51.86k 0.6/s 8.14 17.66 INSERT 16.92k 0.2/s 2.66 5.76 REPLACE 0 0/s 0.00 0.00 DELETE 0 0/s 0.00 0.00 .............................
__ SELECT and Sort _____________________________________________________ Scan 137.84k 1.7/s %SELECT: 61.32 .............................
|
从上面的数据我们可以看到,在Total的部分中,DMS(Data Manipulation Statements ,数据维护语句)占比46.08%。而在DMS中,SELECT占比76.57%。所以,我们要把后续分析的重点放在SELECT语句上。
通过Slow这一行,看到慢日志也已经出现,因为我把慢日志阈值设置的比较低,只有20ms,所以,你能看到每秒产生了1.5个慢日志。我之所以把慢日志阈值设的比较低,主要是想把稍微慢一点的SQL都记录下来。不过,在你的应用中,要根据实际的情况来,不要设置过大,也不要过小,不然都是泪。
定向分析
下面就是看慢日志喽。请你记住,在看MySQL慢日志之前,最好先把日志清一遍,让这个日志只记录压力场景执行时间段内的慢SQL,不然受影响的数据会很多。
1 2 3 4 5 6 7 8 9 10 11 12 13 14 15 16 17 18 19 20 21 22 23 24 25 26 27 28 29 30 31 32 33 34 35 36 37 38 39 40 41 42 43 44 45 46 47 48 49 50 51 52 53 54 55 56 57 58 59 60 61 62 63 64 65 66 67 68 69 70 71 72 73 74 75 76 77 78 79 80 81 82 83 84 85 86 87 88 89 90 91 92 93 94 95 96 97 98 99 100 101 102 103 104 105
| [root@7dgroup1 gaolou]# pt-query-digest slow-query.log
# 7.2s user time, 70ms system time, 36.78M rss, 106.05M vsz # Current date: Wed Dec 30 23:30:14 2020 # Hostname: 7dgroup1 # Files: slow-query.log # Overall: 36.60k total, 7 unique, 89.06 QPS, 17.17x concurrency _________ # Time range: 2020-12-30T15:22:00 to 2020-12-30T15:28:51 # Attribute total min max avg 95% stddev median # ============ ======= ======= ======= ======= ======= ======= ======= # Exec time 7055s 20ms 1s 193ms 501ms 160ms 128ms # Lock time 7s 0 39ms 194us 247us 696us 125us # Rows sent 35.45k 0 1 0.99 0.99 0.09 0.99 # Rows examine 2.33G 0 112.76k 66.71k 112.33k 46.50k 112.33k # Query size 14.26M 6 1016 408.53 592.07 195.17 202.40
# Profile # Rank Query ID Response time Calls R/Call V/M It # ==== ============================= =============== ===== ====== ===== == # 1 0xB8BDB35AD896842FAC41202B... 5744.3322 81.4% 18420 0.3119 0.07 SELECT pms_sku_stock # 2 0xC71984B4087F304BE41AC8F8... 1309.1841 18.6% 18138 0.0722 0.03 SELECT oms_cart_item # MISC 0xMISC 1.4979 0.0% 46 0.0326 0.0 <5 ITEMS>
# Query 1: 44.82 QPS, 13.98x concurrency, ID 0xB8BDB35AD896842FAC41202BB9C908E8 at byte 6504041 # This item is included in the report because it matches --limit. # Scores: V/M = 0.07 # Time range: 2020-12-30T15:22:00 to 2020-12-30T15:28:51 # Attribute pct total min max avg 95% stddev median # ============ === ======= ======= ======= ======= ======= ======= ======= # Count 50 18420 # Exec time 81 5744s 76ms 1s 312ms 580ms 148ms 279ms # Lock time 47 3s 70us 37ms 184us 224us 673us 119us # Rows sent 50 17.99k 1 1 1 1 0 1 # Rows examine 85 1.98G 112.76k 112.76k 112.76k 112.76k 0 112.76k # Query size 26 3.72M 212 212 212 212 0 212 # String: # Hosts 10.100.5.54 # Users reader # Query_time distribution # 1us # 10us # 100us # 1ms # 10ms # # 100ms ################################################################ # 1s # # 10s+ # Tables # SHOW TABLE STATUS LIKE 'pms_sku_stock'\G # SHOW CREATE TABLE `pms_sku_stock`\G # EXPLAIN /*!50100 PARTITIONS*/ select
id, product_id, sku_code, price, stock, low_stock, pic, sale, promotion_price, lock_stock, sp_data
from pms_sku_stock
WHERE ( sku_code = '202008270027906' )\G
# Query 2: 44.13 QPS, 3.19x concurrency, ID 0xC71984B4087F304BE41AC8F82A88B245 at byte 20901845 # This item is included in the report because it matches --limit. # Scores: V/M = 0.03 # Time range: 2020-12-30T15:22:00 to 2020-12-30T15:28:51 # Attribute pct total min max avg 95% stddev median # ============ === ======= ======= ======= ======= ======= ======= ======= # Count 49 18138 # Exec time 18 1309s 20ms 419ms 72ms 148ms 43ms 59ms # Lock time 52 4s 76us 39ms 205us 260us 719us 138us # Rows sent 49 17.45k 0 1 0.99 0.99 0.12 0.99 # Rows examine 14 356.31M 19.96k 20.22k 20.12k 19.40k 0 19.40k # Query size 73 10.51M 604 610 607.81 592.07 0 592.07 # String: # Hosts 10.100.5.54 # Users reader # Query_time distribution # 1us # 10us # 100us # 1ms # 10ms ################################################################ # 100ms ################## # 1s # 10s+ # Tables # SHOW TABLE STATUS LIKE 'oms_cart_item'\G # SHOW CREATE TABLE `oms_cart_item`\G # EXPLAIN /*!50100 PARTITIONS*/ select
id, product_id, product_sku_id, member_id, quantity, price, product_pic, product_name, product_sub_title, product_sku_code, member_nickname, create_date, modify_date, delete_status, product_category_id, product_brand, product_sn, product_attr from oms_cart_item WHERE ( member_id = 381920 and product_id = 317 and delete_status = 0 and product_sku_id = 317 )\G
|
从上面的数据来看,我们的优化方向比较简单明了:占用总时间最长的两个SQL需要收拾,其中,一个占用了总时间的81.4%,另一个占用了18.6%。
我们先来看最慢的那个SQL:
1 2 3 4 5
| select id, product_id, sku_code, price, stock, low_stock, pic, sale, promotion_price, lock_stock, sp_data from pms_sku_stock WHERE ( sku_code = '202008270027906' )\G
|
要想知道一个语句哪里慢,就得来看一下执行计划:

在执行计划中,type这一列的参数值为ALL,说明这个SQL没有用到索引。你想想,一个有where条件的语句,又没有用到索引,那它上方的索引到底合不合理呢?我们不妨检查一下这个索引:

通过检查索引,我们看到只有一个ID列,也就是一个主键索引,并没有where条件中的sku_code列。所以,我们先给sku_code加一个索引来实现精准查询,这样就不用扫描整表的数据了:
1
| ALTER TABLE pms_sku_stock ADD INDEX sku_code_index (sku_code);
|
修改之后,我们再来看一下此时的执行计划:

现在,type列的参数值变为了ref,说明where条件确实走了索引了。那我们再把场景执行起来,看看效果:

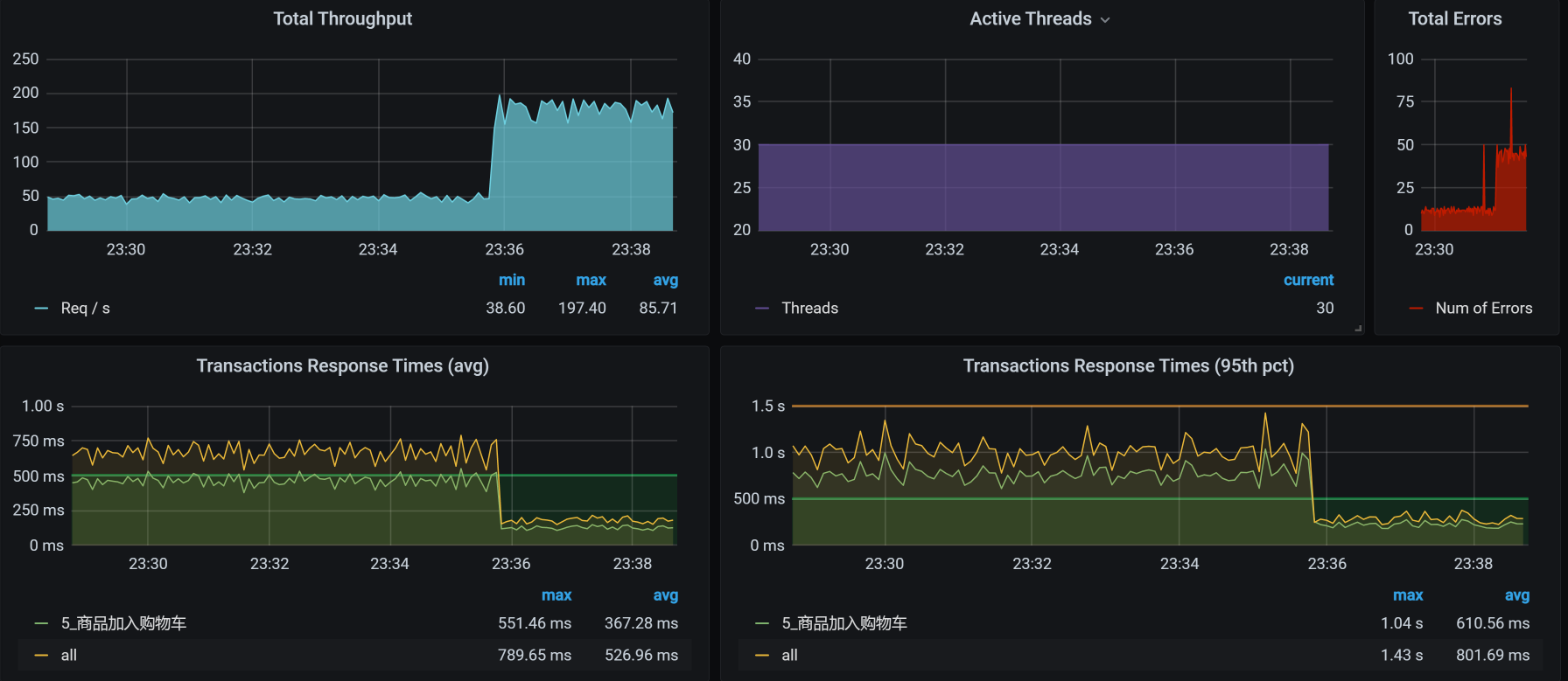
从结果来看,TPS从50增加到了150以上。响应时间也从750ms左右降到250ms以下。效果显著。
收拾完了第一个SQL后,我们再来收拾另一个SQL。同样地,我们先看它的执行计划:

type列的参数值为ALL,表明where条件没有使用索引。但是,第二个语句用了好几个where条件,所以,我们直接加一个组合索引,让where条件可以走到索引这里:
1
| ALTER TABLE oms_cart_item ADD INDEX mix_index (member_id,product_id,product_sku_id);
|
加了组合索引后,这个SQL的执行计划如下:

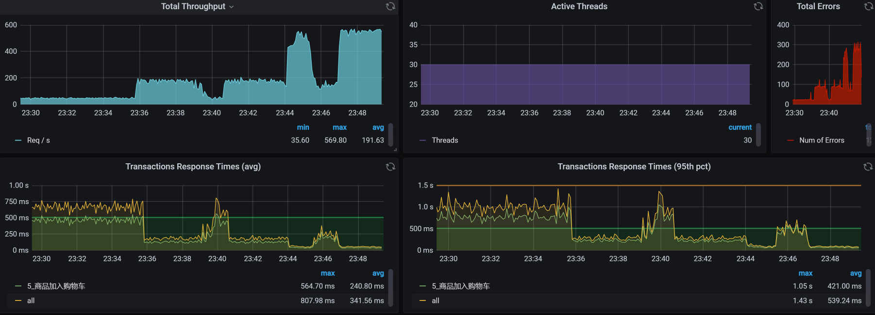
还是一样,我们再次把场景跑起来,看看优化了这两个最慢的SQL之后,效果如何。
优化效果
优化效果如下:

优化前后的对比图如下:

建议你在写报告的时候,画这种对比图,用它来说明优化效果是非常直接明显的。
分析的第二阶段
现在我们就要来分析错误了,反正也忽悠不过去。
压力数据
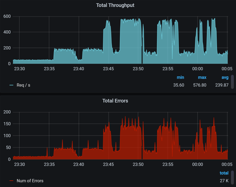
下面是对应的错误图,我把图截多一点,可以看到趋势如下:

你看,TPS中有对的,也有错的,并且TPS越高的时候,错误率也越高。这一点很重要,希望你能记住。
紧接着,我们来拆分响应时间。
拆分响应时间
先设置skywalking的时间段:

请你注意,在看性能计数器的时候,每一个工具上的时间窗口一定要对应上。







罗列了一堆信息之后……并没有什么发现。
你可能会奇怪,为什么说没有发现呢,Cart上的响应时间不是比较长吗?这里你就要注意了,我们现在分析的问题是错误,而不是响应时间,所以时间长就长呗。在分析的过程中,你一定要时刻记得自己查的是什么问题,不要走到半路就走岔了,那样会陷入混乱的状态。
全局分析
通常情况下,我们的全局分析都是从资源开始的对吧,也就是从性能分析决策树中一层层查下去。对应我们第4节课讲的内容,你可以把所有的第一层计数器查一遍。
而在我们的这个问题的分析中,其实不用那么麻烦,因为在前面看到压力数据的时候,已经看到了大量的报错了,要想分析错误,肯定得先知道错误在哪,所以,这里我们直接查日志相关的内容就可以。查到日志的时候,我们看到下面这些错误信息:
1 2 3 4 5 6 7 8
| 2020-12-30 23:44:06.754 ERROR 1 --- [io-8086-exec-41] o.a.c.c.C.[.[.[/].[dispatcherServlet] : Servlet.service() for servlet [dispatcherServlet] in context with path [] threw exception [Request processing failed; nested exception is org.springframework.dao.DeadlockLoserDataAccessException: ### Error updating database. Cause: com.mysql.cj.jdbc.exceptions.MySQLTransactionRollbackException: Deadlock found when trying to get lock; try restarting transaction ### The error may involve com.dunshan.mall.mapper.OmsCartItemMapper.updateByPrimaryKey-Inline ### The error occurred while setting parameters ### SQL: update oms_cart_item set product_id = ?, product_sku_id = ?, member_id = ?, quantity = ?, price = ?, product_pic = ?, product_name = ?, product_sub_title = ?, product_sku_code = ?, member_nickname = ?, create_date = ?, modify_date = ?, delete_status = ?, product_category_id = ?, product_brand = ?, product_sn = ?, product_attr = ? where id = ? ### Cause: com.mysql.cj.jdbc.exceptions.MySQLTransactionRollbackException: Deadlock found when trying to get lock; try restarting transaction ; Deadlock found when trying to get lock; try restarting transaction; nested exception is com.mysql.cj.jdbc.exceptions.MySQLTransactionRollbackException: Deadlock found when trying to get lock; try restarting transaction] with root cause ...................................
|
这个错误已经给了我们明确的指向:死锁。可是为什么会死锁呢?
在性能分析中,你要记得,死锁其实是相对容易分析的内容。有争用才有锁,而死锁,就是说锁被争得死死的。
下面我们开始定向分析为什么会产生锁。
定向分析
首先,我们找到商品加入购物车业务对应的代码:
1 2 3 4 5 6 7 8 9 10 11 12 13 14 15 16 17 18 19 20 21 22
| /** * 增加购物车 * @param productSkuCode 库存商品编号 * @param quantity 商品数量 * @return */ @Override public int addCart(String productSkuCode, Integer quantity) { ......................................... OmsCartItem existCartItem = getCartItem(cartItem); if (existCartItem == null) { cartItem.setCreateDate(new Date()); count = cartItemMapper.insert(cartItem); } else { cartItem.setModifyDate(new Date()); existCartItem.setQuantity(existCartItem.getQuantity() + cartItem.getQuantity()); count = cartItemMapper.updateByPrimaryKey(existCartItem); }
return count; }
|
引用这段代码的事务如下:
1 2
| @Transactional int addCart(String productSkuCode, Integer quantity);
|
根据上面的关系,对于商品加入购物车来说,什么能引起死锁呢?你看,在代码中有一个update,它对应的也就是前面日志中的update语句。所以,要是发生死锁的话,那指定就是ID冲突了,而这个ID对应的就是会员ID。也就是说,有多个线程同时想更新同一个会员的购物车,这怎么能行!
既然是会员ID冲突了,那是谁给的会员信息呢?想都不用想,这个会员信息肯定是从脚本中传过来的呀,所以我们要查查脚本。
对应的脚本如下:

你看,这里有一个productSkuCode参数,共用了1000行数据量。

上面的图对应的JMeter脚本是这样的:

我们来看JMeter脚本中的这三个参数:
1 2 3
| quotedData: false recycle: true stopThread: false
|
这意味着,我们所有的线程都在共用这1000条数据,并且在不断循环。这会导致数据使用重复,也就是说,如果有两个以上的线程用到了相同的用户数据,就会更新同一个购物车,于是产生冲突报错。
我们现在把上面三个参数改一下:
1 2 3
| quotedData: true recycle: false stopThread: true
|
这样就保证了每个线程可以分到不同的数据。
可是,另一个问题来了:我们做这样处理的话,1000条数据是不够用的,怎么办呢?那我们就只有把用户数据加大,等生成更多的Token之后,我们再来执行场景。
通过一晚上的造数,时间来到了第二天。
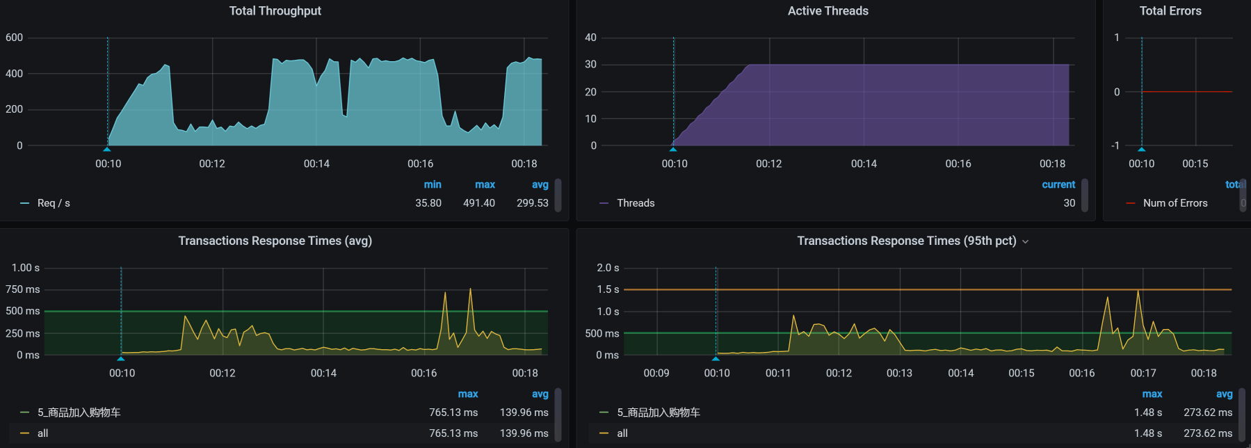
优化效果
于是,我们得到了如下结果:

从数据上来看,报错没有了,这是一个合理的结果。
总结
现在,我们总结一下这节课。
“哎,哎,你先别总结呀,问题都没解决完,你看这不是还有TPS掉下来的情况吗?”
“年轻人,别捉急,饭都得一口一口吃,问题自然要一个一个解决了。这个问题,我会放在后面的课程中解决。”
在这节课中,我们从TPS不高开始,一直分析到了具体的SQL,看似是两个简单的索引就搞定的事情,逻辑也并不复杂,但是,这个分析思路非常重要。
对于第二个问题,我们从错误数据查到了日志中出现的死锁信息,这一点大部分人应该都可以做得到。只不过,能立即想到参数冲突的,就是有经验的人了。
此外,这里还有一个重点就是,参数化数据一定要符合真实场景!高老师已经反复强调很多遍了,希望你能记得住。
课后作业
最后,我给你留两道题,请你思考一下:
- 除了用本节课中的手段,你还有什么方法可以快速定位到SQL语句慢的问题?
- 你能画出在第二阶段分析中的逻辑吗?
记得在留言区和我讨论、交流你的想法,每一次思考都会让你更进一步。
如果你读完这篇文章有所收获,也欢迎你分享给你的朋友,共同学习进步。我们下一讲再见!